The MCP Engineering Platform
Observe, evaluate and monitor with ease.
Know Your MCP Behavior
Agents fail silently when behavior drifts from the expected contract. We validate what they depend on and flag the moment something breaks.
See What Changed When
Every capability has a timeline. Compare past vs present, spot regressions early, and understand impact before you ship.
Prevent Silent Failures
Know the moment schemas change or capabilities disappear.
Build Agent Trust
Reliable MCPs get chosen first. Agents keep coming back.
Ship Without Surprises
Diff any two points in time to understand every update.
Peace of Mind
Get alerted when something needs attention.
How It Works
Get started in minutes. Monitor with confidence.
Connect Your MCP
Add your MCP server URL. Optional authentication supported.
Define What Matters
Create probes for critical capabilities. Set real world parameters and conditions.
Monitor Continuously
We run checks on your schedule. Track drift performance and changes.
Everything You Need to Build with Confidence
Monitoring, history, metrics, and transparency built for MCP servers.
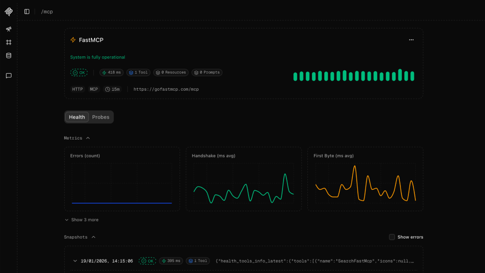
Health Checks
Run scheduled synthetic requests to ensure your MCP stays reachable responsive and healthy.
Capability Probing
Test capabilities with custom parameters and success conditions. Know they work the way Agents expect.
Metrics & Analytics
Response times, success rates, and health trends. See how capabilities perform under real conditions.
Public Status Pages
Branded pages your users can trust. Show the world you take reliability seriously.
Featured Status Pages
For Teams Running MCPs
Whether you're building servers, running infrastructure, or shipping agent-powered products.
MCP Builders
Ship updates without breaking integrations.
Platform Teams
One dashboard for your entire MCP fleet.
AI-First Companies
Your product is only as reliable as the MCPs behind it.
See behavior. Trust outcomes.
Join teams who've moved beyond basic uptime monitoring.
No credit card required. Set up in under 2 minutes.
